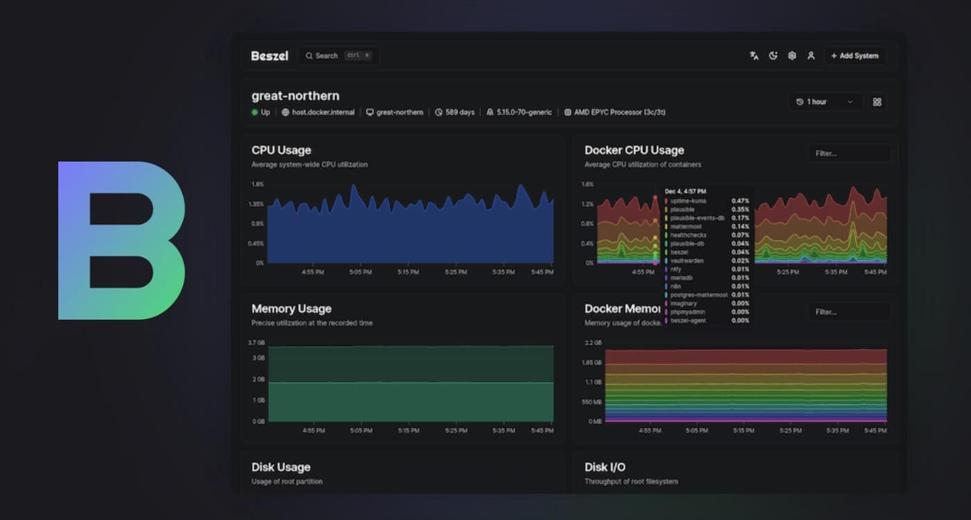
Beszel, monitorización sencilla de servidores
Dejando atrás Zabbix.
Con el cambio de NAS, le estoy dando una vuelta también a muchas cosas a nivel técnico, entre ellas la forma de monitorizar mis dispositivos. He decidido simplificar y eliminar Zabbix en favor de Beszel y otra herramienta de la que ya te hablaré también.
Beszel | Simple, lightweight server monitoring
Lightweight server monitoring with historical data, Docker stats, and alerts.
